PROKO Engineering GmbH | Rinistrasse 7 | 8712 Stäfa
Galerie eAnalyse
Messeinheit
Anzeigeeinheit
Energieverbrauch pro Tag
Energie und Leistung 12h
Energie und Leistung 24h
Datenspeicher
App_ThingShow Leistung 24h

Bilder zu Geräte und Auswertung

Nachfolgend ein paar Aufnahmen der verwendeten Geräte, sowie Auswertungen. Sie bestimmen individuel ob Sie die Daten (Leistung und Energieverbrauch) nur Anzeigen, lokal (im Heimnetz oder in einem eigenen Netzwerk) oder im im Internet speichern wollen. Alles kann optional eingestellt werden.
Galerie
Messgeräte
Optional Lokal (zuhause): Auswertung mit Browser
Optional Online: Auswertung mit Browser oder App ThingShow (über ThingSpeak.com)
Optional Lokal (zuhause): Auswertung mit App Viewer4Grafana
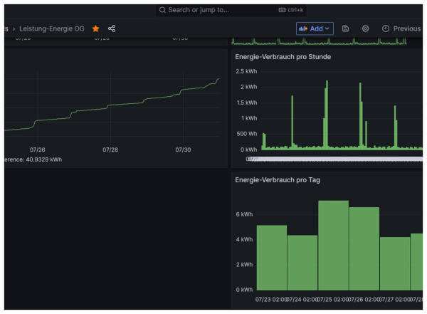
Energieverbrauch pro Tag 2d
Internet: ThingSpeak Energie und Leistung 24h
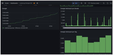
Energieverbrauch pro Tag 7d
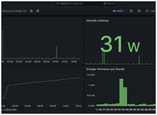
Leistung 24h
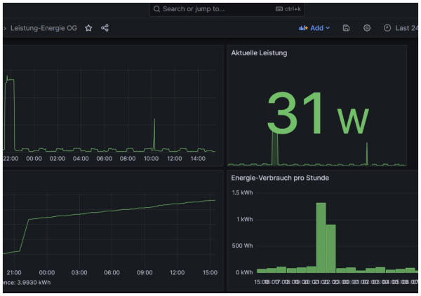
Leistung und Energie 24h
App_ThingShow Energie und Leistung 24h
PROKO Engineering GmbH | 8712 Stäfa
Galerie eAnalyse
Messeinheit
Anzeigeeinheit
Energieverbrauch pro Tag
Energie und Leistung 12h
Energie und Leistung 24h
Datenspeicher
App_ThingShow Leistung 24h

Bilder zu Geräte und Auswertung

Nachfolgend ein paar Aufnahmen der verwendeten Geräte, sowie Auswertungen. Sie bestimmen individuel ob Sie die Daten (Leistung und Energieverbrauch) nur Anzeigen, lokal (im Heimnetz oder in einem eigenen Netzwerk) oder im im Internet speichern wollen. Alles kann optional eingestellt werden.
Galerie
Messgeräte
Optional Lokal (zuhause): Auswertung mit Browser
Optional Online: Auswertung mit Browser oder App ThingShow (über ThingSpeak.com)
Optional Lokal (zuhause): Auswertung mit App Viewer4Grafana
Energieverbrauch pro Tag 2d
Internet: ThingSpeak Energie und Leistung 24h
Energieverbrauch pro Tag 7d
Leistung 24h
Leistung und Energie 24h
App_ThingShow Energie und Leistung 24h
PROKO Engineering GmbH